请注意,以下文章请在自行拥有服务器的情况下进行操作
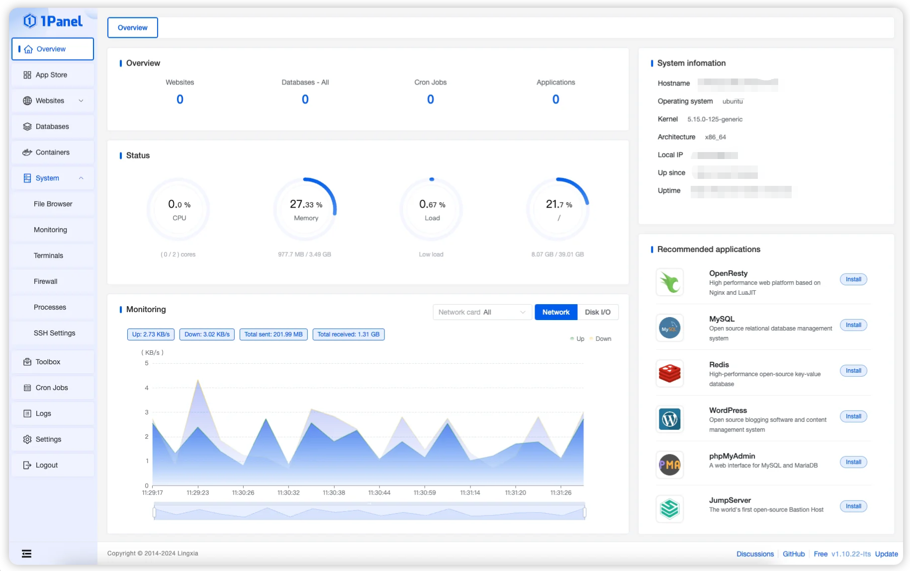
1、1panel
基于 Web 的 Linux 服务器管理工具,帮助部署和管理自托管应用程序。
1Panel 拥有直观的 Web 界面,无缝集成了服务器管理和监控、容器管理、数据库管理、网站管理、系统备份和恢复等功能,让您简化服务器管理体验。
1Panel 更多地使用 Docker 进行应用程序管理。
中文站点:https://1panel.cn/

安装命令行
bash -c "$(curl -sSL https://resource.fit2cloud.com/1panel/package/v2/quick_start.sh)"2、宝塔
宝塔面板是服务器管理工具,专注于服务器运维效率及运维安全,基于 Web 的 Linux 服务器管理工具,帮助部署和管理自托管应用程序。
宝塔拥有直观的 Web 界面,无缝集成了服务器管理和监控、容器管理、数据库管理、网站管理、系统备份和恢复等功能,让您简化服务器管理体验。
宝塔在某些功能上强绑定vip系统,需要充值。
官网:https://www.bt.cn/new/index.html
倘若需要用需要VIP会员才能用的功能,推荐更换面板,或者在网上搜索绿色版,本文档不提供。

安装命令行
if [ -f /usr/bin/curl ];then curl -sSO https://download.bt.cn/install/install_panel.sh;else wget -O install_panel.sh https://download.bt.cn/install/install_panel.sh;fi;bash install_panel.sh ed8484bec